Cluster Overview Dashboard
Overview
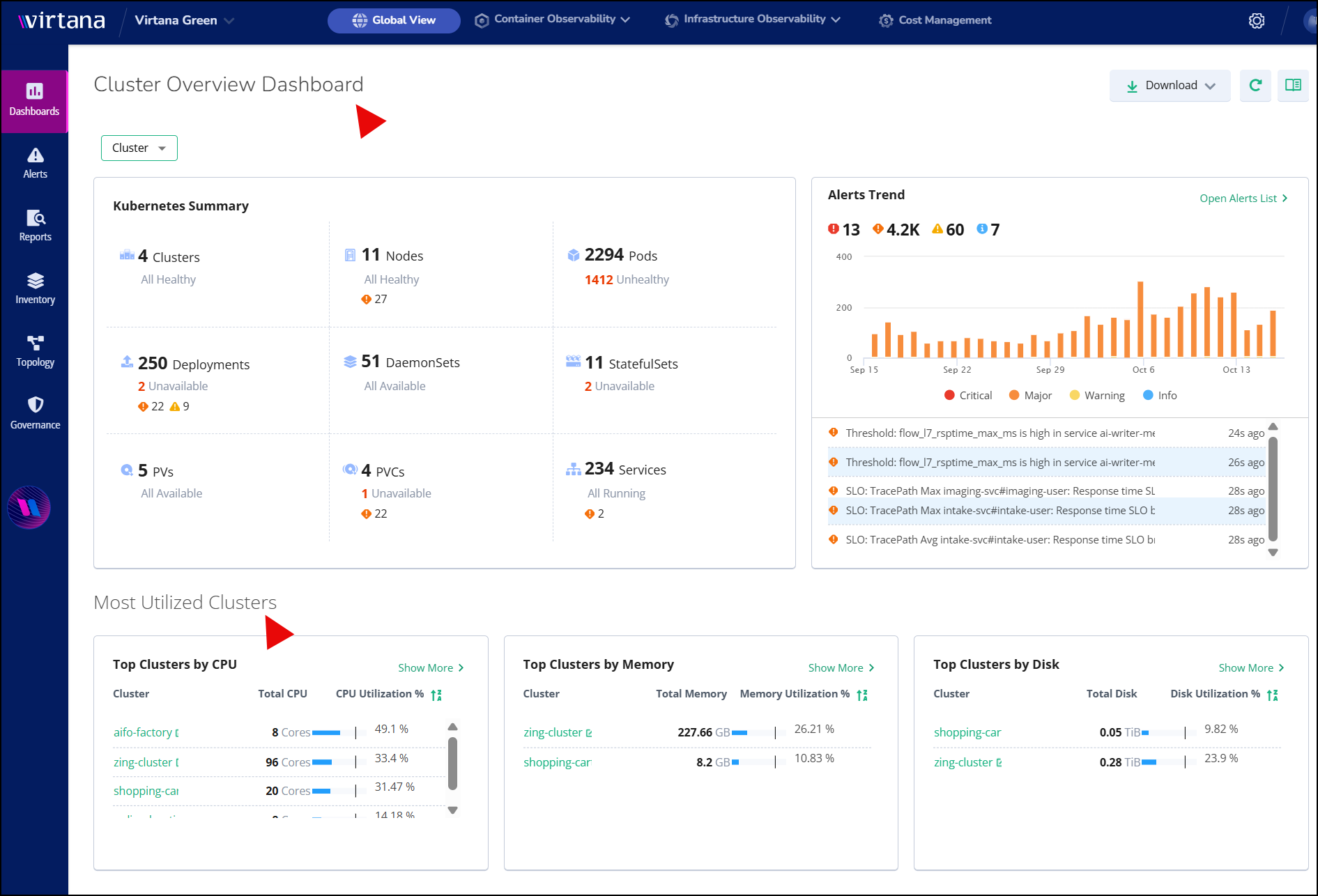
The Cluster Overview Dashboard is an interactive, comprehensive summary of your Kubernetes environments within Virtana Platform's Global View module. It consolidates health status, resource utilization, and alert data into a single interface, enabling proactive management and streamlined monitoring. As part of the Global View module, the dashboard is accessible to all users without additional configuration, seamlessly integrating into existing workflows.
The dashboard provides a unified view of data from multiple backend services, including the Metric Service, Alert Service, Inventory Service, and CO Service.
Accessing the dashboard
Perform the following steps to open the Cluster Overview Dashboard:
Log in to the Global View of Virtana Platform.
In the left side menu, click Dashboards and select Cluster Overview Dashboard.
The Cluster Overview Dashboard page opens.
Use the filter at the top of the page to customize the view according to the specific cluster.
The dashboard is organized into two main sections to provide crucial operational insights:

Cluster Overview Dashboard
Kubernetes Summary: You can observe the health and status of your clusters, nodes, pods, deployments, DaemonSets, StatefulSets, Persistent Volumes (PVs), Persistent Volume Claims (PVCs), and services.
Alerts Trend: View a graph of your alert history by severity, with real-time critical alert listings for your cluster.
Most Utilized Clusters: Identification of your clusters with the highest CPU, memory, and disk usage.